Τα περισσότερα επί πληρωμή εργαλεία backup υπόσχονται θαύματα, αλλά η τιμή τους συχνά μας επαναφέρει στην πραγματικότητα. Αν θέλουμε λειτουργικότητα χωρίς κανένα απολύτως κόστος, το MultiDrive προσφέρει μια δωρεάν και πλήρη λύση. Το εύκολο backup γίνεται πραγματικά απλό, χωρίς περίπλοκες διαδικασίες, καλύπτοντας απόλυτα τις καθημερινές ανάγκες προστασίας των δεδομένων μας.
Προτάσεις συνεργασίας
Τα νέα άρθρα του PCsteps
Γίνε VIP μέλος στο PCSteps
MultiDrive – Εύκολο backup με ωραίο γραφικό περιβάλλον
Κανείς δεν περιμένει ποτέ να συμβεί, αλλά όταν γίνει το μοιραίο και ο σκληρός μας δίσκος χαλάσει, το σύστημά μας σταματήσει να ανταποκρίνεται ή ένας τεχνικός υπολογιστών μας πει ότι ο υπολογιστής μας θέλει format τότε είναι που χρειαζόμαστε περισσότερο το αντίγραφο ασφαλείας.
Σκληρός Δίσκος SSD: 4 Προειδοποιητικά Σημάδια Αποτυχίας Και Τι Κάνω Για Να ΠρολάβωΈνας καλοσυντηρημένος σκληρός δίσκος SSD μπορεί να διαρκέσει περισσότερο από τα υπόλοιπα υποσυστήματα του PC. Έτσι, αν θέλουμε να είναι λειτουργικός για πολύ καιρό, πρέπει να βεβαιωθούμε ότι έχουμε αποφύγει τα κοινά λάθη και έχουμε λάβει και τις απαραίτητες προφυλάξεις. Στον οδηγό θα δούμε τα σημάδια που μας λένε ότι ο SSD πρόκειται να αποτύχει και να χαλάσει, και τις προληπτικές ενέργειες που πρέπει να έχουμε κάνει για να προλάβουμε τα χειρότερα.
Έχουμε, όμως, τη δυνατότητα να δημιουργήσουμε άμεσα τα αντίγραφα ασφαλείας του συστήματος μας, και όχι μόνο, μέσω του δωρεάν MultiDrive που είναι η ιδανική λύση.
Το μικρό και ισχυρό εργαλείο, εκτός από απλό και πολύ αποτελεσματικό, προσφέρει και ωραίο γραφικό περιβάλλον. Μάλιστα, μπορούμε να το τρέχουμε απευθείας από ένα USB φλασάκι, χωρίς να κάνουμε εγκατάσταση.

Διαθέτει γρήγορες λειτουργίες και ευθύτητα που δεν χρειάζεται manual, και μας βοηθά να δημιουργούμε ασφαλή αντίγραφα του συστήματός μας χωρίς να μπλέκουμε σε λαβύρινθους ενδείξεων και ρυθμίσεων.
Ταυτόχρονα, με το Multidrive μπορούμε να κάνουμε πολλά πράγματα ταυτόχρονα χωρίς περιορισμούς εξοικονομώντας χρόνο. Για παράδειγμα, μπορούμε να εκτελέσουμε Βackup δίσκων, κλωνοποίηση ενός άλλου, και διαγραφή κάποιου τρίτου, όλα την ίδια στιγμή.

Έτσι, με αυτό το δωρεάν βοηθητικό πρόγραμμα δημιουργίας αντιγράφων ασφαλείας, μπορούμε να κάνουμε πολύ εύκολο backup όλων των αρχείων μας και να τα αποθηκεύσουμε σε έναν άλλο υπολογιστή ή εξωτερικό δίσκο.
Χρήση και Λειτουργίες
To MultiDrive μπορούμε να το κατεβάσουμε εντελώς δωρεάν από την επίσημη ιστοσελίδα του.
Όπως αναφέραμε προηγουμένως, εκτός από την εγκατάσταση της εφαρμογής έχουμε και τη δυνατότητα να κατεβάσουμε και την portable έκδοση την οποία μπορούμε να την εκτελέσουμε απευθείας από ένα στικάκι. Και οι δύο εκδόσεις έχουν ακριβώς τις ίδιες λειτουργίες.

Σε ό,τι αφορά τη φορητή έκδοση, αφού αποσυμπιέσουμε το αρχείο zip θα δούμε μόνο ένα φάκελο MultiDrive με μέγεθος περί τα 150MB…

….και αφού τον ανοίξουμε, απλά κάνουμε κύλιση και εντοπίζουμε την εφαρμογή για να την καρφιτσώσουμε όπου θέλουμε, καθώς και να την εκτελούμε απευθείας από το USB Drive.

Εάν επιλέξουμε να κατεβάσουμε το αρχείο εγκατάστασης, το εκτελούμε για να ξεκινήσει η διαδικασία. Στο πρώτο στάδιο, μας ζητείται να αποδεχθούμε την άδεια χρήσης και στη συνέχεια να ορίσουμε ορισμένες βασικές επιλογές διαμόρφωσης.
Μεταξύ αυτών περιλαμβάνονται η επιλογή του φακέλου εγκατάστασης και η δημιουργία συντόμευσης στην επιφάνεια εργασίας.
Μπορούμε επίσης να επιλέξουμε την προσθήκη του MultiDrive στο PATH του συστήματος, κάτι που καθορίζει τη διαδρομή όπου βρίσκεται το εκτελέσιμο αρχείο και μας επιτρέπει να χρησιμοποιούμε το MultiDrive απευθείας μέσω της γραμμής εντολών των Windows.

Αφού ορίσουμε τις παραπάνω επιλογές, η υπόλοιπη διαδικασία εγκατάστασης εκτελείται αυτόματα.

Το κεντρικό μενού της εφαρμογής είναι λιτό και εύχρηστο, προσφέροντάς άμεση πρόσβαση σε όλες τις βασικές λειτουργίες.

Οι ρυθμίσεις της εφαρμογής είναι ελάχιστες και αφορούν την αλλαγή θέματος (λευκό ή μαύρο), καθώς και τη δυνατότητα ενεργοποίησης των αυτόματων ενημερώσεων του προγράμματος (Enable Application Auto Updates).


Σε ό,τι αφορά τη χρήση στην πράξη, το MultiDrive είναι ένα ολοκληρωμένο εργαλείο διαχείρισης και δημιουργίας αντιγράφων ασφαλείας το οποίο υποστηρίζει:
- Δημιουργία αντιγράφου ενός δίσκου ή διαμερίσματος.
- Κλωνοποίηση δίσκου: δηλαδή πλήρη, αντιγραφή από έναν δίσκο σε άλλον.
- Επαναφορά ενός δίσκου ή διαμερίσματος.
- Μόνιμη διαγραφή δίσκου ή διαμερίσματος.
- Παράλληλες εργασίες, καθώς μπορούμε να πραγματοποιούμε ταυτόχρονα πολλές διεργασίες σε διαφορετικούς δίσκους.
- Διαχείριση προβληματικών δίσκων, σε περίπτωση που ο δίσκος παρουσιάζει σφάλματα ή bad sectors, το MultiDrive επιχειρεί αποκατάσταση, παρακάμπτει τα προβληματικά σημεία και συνεχίζει τη διαδικασία.
- CLI (Command Line Interface), επιτρέποντας αυτοματοποίηση, χρήση από γραμμή εντολών, scripting και μαζικές διεργασίες.
- Pause / Resume ακόμη και μετά από επανεκκίνηση συστήματος.

Με άλλα λόγια: από εύκολο backup μέχρι πιο επαγγελματικές ανάγκες, το MultiDrive καλύπτει ένα ευρύ φάσμα εργασιών. Πάμε να δούμε αναλυτικά τις λειτουργίες της εφαρμογής.
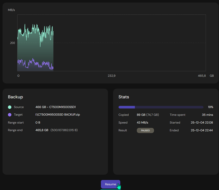
Backup – Σε ZIP για λιγότερο χώρο
Για να δημιουργήσουμε αντίγραφο ασφαλείας με το MultiDrive, επιλέγουμε το Backup. Στο αριστερό πάνελ (Source) διαλέγουμε το δίσκο που θέλουμε να αντιγράψουμε, ενώ στο δεξί πάνελ (Target) ορίζουμε τη θέση όπου θα αποθηκευτεί το backup, όπως έναν εξωτερικό δίσκο ή έναν συγκεκριμένο φάκελο.
Στη συνέχεια, επιλέγουμε τη μορφή αποθήκευσης του αρχείου σε RAW ή ZIP, με το ZIP να προτείνεται όταν επιθυμούμε εξοικονόμηση χώρου.
Υπάρχει επίσης, η επιλογή Split to files, η οποία μας επιτρέπει να διαχωρίσουμε ένα μεγάλο αρχείο backup σε μικρότερα τμήματα, διευκολύνοντας τη διαχείριση και τη μεταφορά του.

Προαιρετικά, από το “Options”” ενεργοποιούμε την επιλογή Calculate hash, η οποία υπολογίζει και συγκρίνει το ψηφιακό αποτύπωμα (hash) των αρχείων ή του δίσκου προέλευσης με αυτό του αντιγράφου.

Η ταύτιση επιβεβαιώνει ότι η αντιγραφή έγινε χωρίς σφάλματα, ενώ η διαφορά υποδηλώνει αλλοίωση των δεδομένων. Οι αλγόριθμοι MD5, SHA-1, SHA-256 και SHA-512 χρησιμοποιούνται για τη δημιουργία αυτού του μοναδικού αποτυπώματος.

Επιπλέον, έχουμε τη δυνατότητα να προσδιορίσουμε ποιο συγκεκριμένο κομμάτι του δίσκου θα αντιγραφεί.

Τέλος, πατάμε την επιλογή Backup και περιμένουμε να ολοκληρωθεί η διαδικασία. Η ταχύτητα εξαρτάται από την απόδοση του δίσκου μας, με το MultiDrive να αξιοποιεί πλήρως τις δυνατότητες του διαθέσιμου hardware.

Στις δοκιμές μας, για έναν δίσκο μεγέθους 55GB η διαδικασία ολοκληρώθηκε σε μόλις τρία λεπτά. Επιπλέον, χάρη στην επιλογή συμπίεσης του Backup σε μορφή ZIP, το τελικό αρχείο καταλάμβανε μόνο 17GB.

Ένα ιδιαίτερα χρήσιμο χαρακτηριστικό του MultiDrive είναι η δυνατότητα διακοπής και επανάληψης της διαδικασίας του Backup οποιαδήποτε στιγμή, ακόμη και μετά από μία επανεκκίνηση του συστήματος, χωρίς απώλεια προόδου.

Restore – Επαναφορά backup
Για να κάνουμε επαναφορά ενός αντιγράφου ασφαλείας επιλέγουμε στο MultiDrive την καρτέλα Restore και από το αριστερό πάνελ διαλέγουμε το αρχείο αντιγράφου ασφαλείας RAW ή ZIP που έχουμε δημιουργήσει.
Στη συνέχεια, από το δεξί πάνελ επιλέγουμε τον δίσκο στον οποίο θέλουμε να γίνει η επαναφορά, έχοντας υπόψη ότι τα υπάρχοντα δεδομένα θα αντικατασταθούν. Έπειτα, πατάμε Restore και περιμένουμε να ολοκληρωθεί η διαδικασία.

Εάν το αντίγραφο αποτελείται από split αρχεία ZIP, επιλέγουμε απλώς το πρώτο και το πρόγραμμα αναλαμβάνει αυτόματα τα υπόλοιπα.
Προαιρετικά, μέσα από τις επιλογές Options, μπορούμε να ενεργοποιήσουμε τον έλεγχο ακεραιότητας, ώστε να επιβεβαιώσουμε ότι τα δεδομένα επαναφέρθηκαν σωστά.

Τέλος, να θυμόμαστε ότι η επαναφορά θα διαγράψει τα δεδομένα που ήδη υπάρχουν στο δίσκο που γίνεται το restore, οπότε φροντίζουμε να έχουμε είτε κενό δίσκο, είτε αντίγραφο ασφαλείας των σημαντικών αρχείων.
Clone – Κλωνοποίηση δίσκου/διαμερίσματος
Η βασική διαφορά μεταξύ (αντιγράφου ασφαλείας) Backup και κλωνοποίησης (Clone) είναι ότι το Backup δημιουργεί ένα συμπιεσμένο αρχείο εικόνας του δίσκου για αποθήκευση σε οποιαδήποτε τοποθεσία, ενώ το clone δημιουργεί σε πραγματικό χρόνο ένα πλήρως λειτουργικό αντίγραφο του δίσκου σε άλλον δίσκο.
Εν ολίγοις, το Backup ενδείκνυται για αρχειοθέτηση σε οποιοδήποτε άλλο δίσκο μας χωρίς να επηρεάζονται/διαγράφονται τα ήδη υπάρχοντα δεδομένα σε αυτόν. Από την άλλη, το Clone είναι ιδανικό για άμεση αντικατάσταση ή αναβάθμιση δίσκου, όπου όλα τα δεδομένα που τυχόν υπάρχουν στον νέο δίσκο διαγράφονται.
Η διαδικασία κλωνοποίησης με το MultiDrive είναι απλή και ξεκινά με τη σύνδεση του νέου δίσκου στον υπολογιστή μας.
Στη συνέχεια, ανοίγουμε το πρόγραμμα και επιλέγουμε την καρτέλα Clone. Από το πάνελ Source ορίζουμε τον παλιό δίσκο, ενώ από το πάνελ Target επιλέγουμε τον νέο δίσκο, ελέγχοντας πολύ προσεκτικά ότι οι επιλογές είναι σωστές, καθώς τα δεδομένα του Target – δίσκου θα διαγραφούν.
Έπειτα, πατάμε Clone και περιμένουμε να ολοκληρωθεί η διαδικασία, με τον απαιτούμενο χρόνο να εξαρτάται από τον όγκο των δεδομένων και την ταχύτητα των δίσκων.

Αν χρειαστεί και εδώ μπορούμε να θέσουμε προσωρινά τη διαδικασία σε παύση Pause και να τη συνεχίσουμε αργότερα Resume, κάτι ιδιαίτερα χρήσιμο εάν δε θέλουμε να κρατήσουμε τον υπολογιστή συνεχώς ενεργό.

Το MultiDrive έχει σχεδιαστεί για να αντιμετωπίζει σφάλματα ανάγνωσης που δυσκολεύουν την κλωνοποίηση. Σε τέτοια περίπτωση, επιχειρεί επαναφορά του δίσκου και νέα ανάγνωση με μεγαλύτερη αναμονή.
Αν αυτή αποτύχει, το κατεστραμμένο μπλοκ παραλείπεται, η διαδικασία συνεχίζεται και το αντίστοιχο μπλοκ των 256 KB στη μονάδα προορισμού συμπληρώνεται με μηδενικά, ώστε τα δεδομένα να παραμένουν λειτουργικά.
Όταν η κλωνοποίηση ολοκληρωθεί, κλείνουμε τον υπολογιστή, αφαιρούμε τον παλιό δίσκο και τοποθετούμε τον νέο στη θέση του. Στην επόμενη εκκίνηση, μπαίνουμε στο BIOS/UEFI και ορίζουμε τον νέο δίσκο ως κύρια συσκευή εκκίνησης (boot drive).
Είσοδος Σε UEFI / BIOS Με Μόνο Ένα Κλικ – Αυτόματη ΜέθοδοςΣτις μέρες μας δε χρειάζεται να μπλέκουμε με πολλές ενέργειες όταν θέλουμε να εισέλθουμε στο UEFI BIOS του υπολογιστή με Windows 11. Αρκεί μόνο να κάνουμε ένα δεξί κλικ για να υλοποιηθεί η είσοδος στις ρυθμίσεις υλικολογισμικού UEFI. Στον σύντομο οδηγό θα δούμε πώς να προσθέσουμε αυτόματα τη χρήσιμη δυνατότητα χωρίς καν να ασχοληθούμε με την επεξεργασία του μητρώου.
Προαιρετικά, αν ο νέος SSD έχει μεγαλύτερη χωρητικότητα, μπορούμε να επεκτείνουμε τα διαμερίσματα μέσω της Διαχείρισης Δίσκων των Windows, ώστε να αξιοποιήσουμε πλήρως ολόκληρο τον διαθέσιμο χώρο.
Τέλος, σύμφωνα με τους σχεδιαστές του MultiDrive, σε ό,τι αφορά το Restore, σύντομα θα διατίθεται και η επιλογή WinPE/Bootable, που είναι ιδιαίτερα χρήσιμη σε περιπτώσεις πλήρους κατάρρευσης του συστήματος.
Μέχρι να προστεθεί αυτή η δυνατότητα, το πιο αξιόπιστο εργαλείο για αυτόματη ανάκτηση κατεστραμμένου συστήματος, χωρίς εμπλοκή με ρυθμίσεις BIOS και εκκίνηση από USB, είναι το AOMEI Backupper Pro, όπως περιγράφουμε στην ενότητα του σχετικού οδηγού μας.
Recovery USB: Δημιουργία Μέσου Αποκατάστασης Windows (Με ή Χωρίς USB Drive)Σε όλους μπορεί να συμβεί κάποια στιγμή το Windows PC να καταρρεύσει και να μην εκκινεί. Σε αυτή την περίπτωση τα πράγματα δυσκολεύουν και ενδέχεται να αγχωθούμε αν είμαστε απροετοίμαστοι και δεν είχαμε προβλέψει για ένα recovery USB. Δείτε πώς δημιουργούμε το περιβάλλον αποκατάστασης των Windows 10/11, ακόμη και αυτόματα χωρίς να το περάσουμε σε μια μονάδα USB.
Erase – Διαγραφή δίσκου/διαμερίσματος
Για να διαγράψουμε πλήρως έναν δίσκο μέσω του MultiDrive, αρχικά επιλέγουμε την καρτέλα Erase και στη συνέχεια διαλέγουμε τον δίσκο ή το διαμέρισμα που θέλουμε να διαγράψουμε.

Αν το επιθυμούμε, έχουμε τη δυνατότητα να ορίσουμε και HEX pattern (0-9, A-F), ώστε η διαγραφή να είναι πιο ασφαλής ή πιο εξειδικευμένη, ανάλογα με τις ανάγκες μας. Έπειτα, ξεκινάμε τη διαδικασία διαγραφής, γνωρίζοντας ότι όλα τα δεδομένα θα χαθούν οριστικά.

H λειτουργία αυτή είναι ιδιαίτερα χρήσιμη όταν θέλουμε να καθαρίσουμε εντελώς έναν δίσκο πριν τον απορρίψουμε, τον πουλήσουμε ή τον παραχωρήσουμε σε κάποιον άλλον.
Command Line Interface
Το Command Line Interface (CLI) αποτελεί έναν εναλλακτικό τρόπο διαχείρισης του λογισμικού μέσω εντολών στο τερματικό, χωρίς τη χρήση γραφικού περιβάλλοντος.
Μέσω του CLI, ο χρήστης μπορεί να εκτελεί εργασίες όπως δημιουργία και επαναφορά αντιγράφων ασφαλείας, μεταφορά αρχείων, έλεγχο ακεραιότητας με hash και αυτοματοποίηση διαδικασιών μέσω scripts.
Η χρήση του ενδείκνυται κυρίως για προχωρημένους χρήστες και διαχειριστές συστημάτων, καθώς προσφέρει ταχύτερη εκτέλεση, μεγαλύτερο έλεγχο και δυνατότητα πλήρους αυτοματοποίησης των εργασιών.

Βολεύει το εύκολο backup/restore του MultiDrive;
Συνολικά, το MultiDrive μας εντυπωσίασε ιδιαίτερα κατά τη διάρκεια των δοκιμών μας. Πρόκειται για ένα καλοφτιαγμένο, αξιόπιστο και πρακτικό εργαλείο κλωνοποίησης και δημιουργίας εικόνων δίσκων για Windows, το οποίο αναμένεται να προσελκύσει κάθε χρήστη που αναζητά μια αξιόπιστη και εύκολη λύση, εντελώς δωρεάν.
Αν σας γεννήθηκαν απορίες, μπορείτε να μας γράψετε στις Ερωτήσεις. Εναλλακτικά, αν θέλετε να μοιραστείτε την άποψη σας για το θέμα, μπορείτε να μας γράψετε στα σχόλια στο σχετικό post του άρθρου στη σελίδα μας στο Facebook.





